Claude Code에 OTEL 적용하고 모니터링 사이트 만든거 자랑(?)(codex, gemini 포함)
Claude Code에 OTEL 적용하고 모니터링 사이트 만든거 자랑(?)(codex, gemini 포함)
여러 구독 요금제로 개발을 하면서 Agent 사용 현황을 지켜보고 싶다는 욕구가 생겼습니다.
그래서 만들었습니다
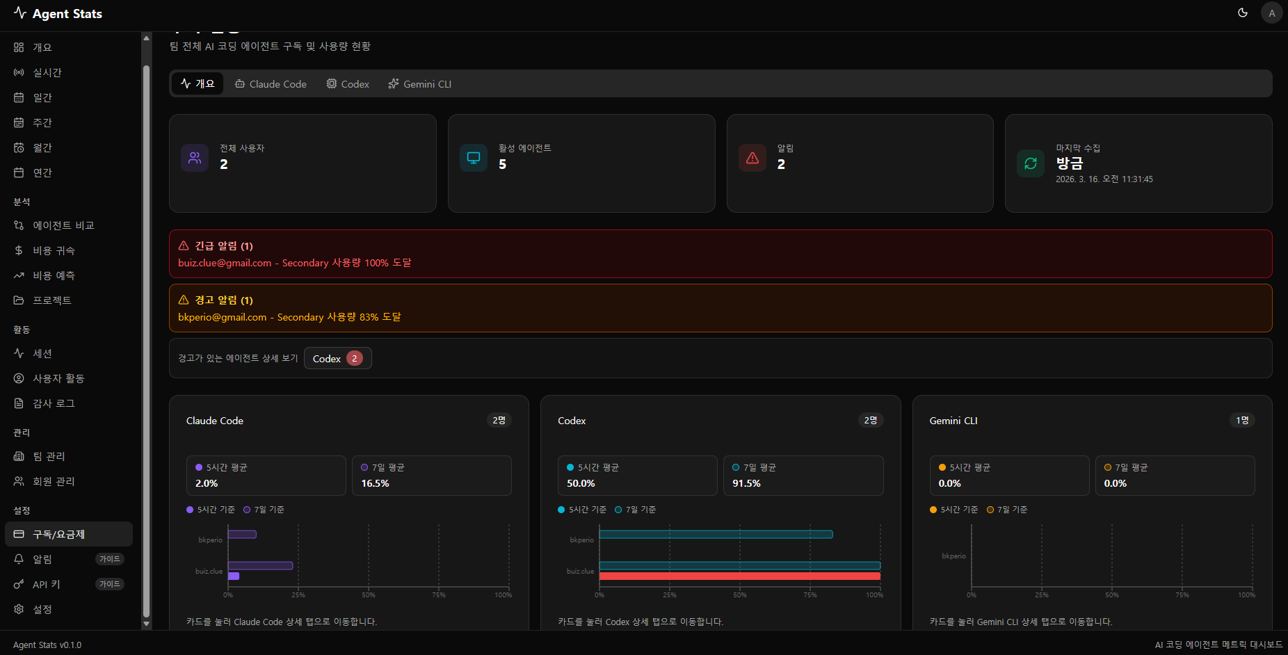
전체를 한눈에 볼 수 있는 대시보드입니다. 아직 좀 허전하네요

일간 대시보드 입니다.

주간 대시보드입니다. 이번주 열일 했네요.

에이전트 비교도 해봤습니다만.. 큰 의미는 없네요

일주일간 API로 치면 $673 정도 썻다고 하네요

개인 homelab 개발인데.. 사실 API 과금 안할꺼지만 이게 회사였다면 저혼자 $1391 사용이 예상된다고 합니다.

혼자 쓰는거라 의미 없는 데이터이긴 하지만 ㅎㅎ 그냥 만들어봤습니다

제가 제일 많이 들어가는 화면입니다
어떤 agent를 많이 써야 할지 파악하는 용도이죠



이상으로 제 agent 모니터링 사이트 소개를 마칩니다.